reporting

adesso Blog

The $100,000 Download Button

In 2012, six years into my SAP career, I was working in the United States for a global leader in the heavy machinery manufacturing industry. Our team was deep into a massive global template rollout, and one of my responsibilities was building a highly complex custom report. By the time we reached User Acceptance Testing (UAT), we had gone through countless iterations and endless rounds of testing. The effort had already consumed more than $100,000 in billable hours. We felt we were finally at the finish line.

Then came a request that, at the time, felt almost insulting. The key user asked for a simple button to download all that carefully calculated data into Excel. Sensing my frustration, my customer counterpart, a seasoned professional with years of business experience, smiled calmly and said: “Bhavesh, Excel runs companies…”

He was right then and in many ways, he’s still right today. Organizations may invest heavily in SAP or other ERP systems to process transactions and establish a “single version of the truth”. Yet when business teams need quick answers or want to explore what-if scenarios, data often moves out of the core system and into spreadsheets.

This is where an important and often underestimated risk emerges, sometimes referred to as shadow ERP.

Once data lives in Excel, it becomes difficult to govern. It is no longer fully auditable, rarely real time, and largely disconnected from the modern analytics and AI capabilities organizations are working to adopt in the coming years. While ERP systems provide powerful engines for running the business, true control depends on keeping insight, flexibility, and governance aligned, without relying on disconnected tools for decision-making.

The good news is that the download button is no longer a necessity—it’s a choice.

We have come a long way from the ECC world, and S/4HANA is not simply an upgrade. It represents a fundamental reimagining of how enterprise data is structured, processed, and delivered to decision-makers. The goal is no longer just to record transactions, but to make insight available at the moment it is needed, directly within the system.

No More “Waiting for the Batch”

In the past, complex reports were slow because databases had to search through a dense web of tables and aggregates. This often pushed users toward Excel, where they could manipulate data more quickly while waiting for overnight batch jobs to complete.

With SAP HANA’s in-memory technology, this paradigm changes completely. Calculations that once took minutes now happen in milliseconds. As a result, users can analyze live data directly within the system, without exporting it simply to gain speed or flexibility.

Reports That Actually Look Modern

Another reason Excel became the tool of choice was usability. Traditional SAP screens were powerful but often felt rigid and intimidating.

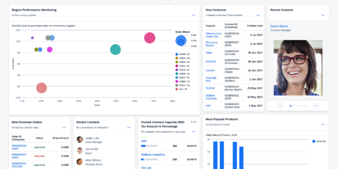
Modern S/4HANA applications are built on SAP Fiori, offering a consumer-grade user experience.


List report example

list report example

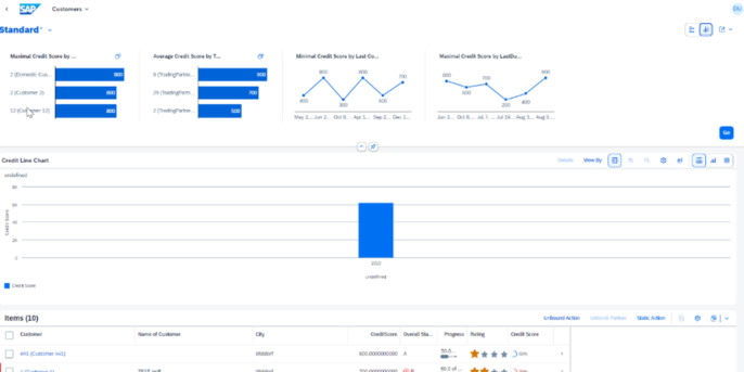
Analytical page example

analytical page example

Overview page example

overview page example

Instead of static tables, users work with interactive dashboards. They can click on a chart, drill down into an individual invoice or material, and navigate seamlessly between summary and detail, much like they would in a spreadsheet, but with live, governed data.

Embedded Intelligence, Not After-the-Fact Reporting

Historically, meaningful analytics required moving data into a separate data warehouse, such as SAP BW. By the time reports were available, the information was often already outdated.

In S/4HANA, analytics are embedded directly into transactional processes. Reporting views sit on top of live business data, meaning dashboards update the moment a sales order is created or a financial document is posted. Insight is no longer delayed, it is immediate and actionable.

SAP BTP: Flexibility Without Compromising the Core

Of course, no ERP - no matter how modern - can anticipate every business question or future requirement. This is where SAP Business Technology Platform (BTP) plays a critical role.

SAP BTP acts as the flexibility layer that complements S/4HANA, allowing organizations to innovate without compromising the integrity of the digital core. Instead of modifying standard processes, BTP enables side-by-side extensions—new capabilities built alongside S/4HANA rather than inside it. This approach keeps the core clean, upgradeable, and aligned with SAP’s roadmap.

From a reporting and analytics perspective, BTP also serves as a unifying hub. It can bring together data from S/4HANA and other enterprise systems, legacy applications, non-SAP platforms, and cloud services into a single, consistent view. Executives and business users can access insights across the organization in one place, without jumping between tools or exporting data into spreadsheets.

The result is a balanced model: S/4HANA remains the system of record for transactions, while SAP BTP provides the agility to adapt, integrate, and innovate. Together, they reduce the need for shadow systems and allow organizations to make faster, better-informed decisions, without sacrificing governance or control.

From Control to Confidence

The lesson from the “Excel runs companies” era is not that spreadsheets are bad - it is that business will always seek flexibility. What has changed is that modern SAP platforms no longer force organizations to choose between control and speed.

With S/4HANA, real-time data, embedded analytics, and intuitive Fiori-based user experiences allow most business questions to be answered directly within the system. SAP BTP extends this foundation by providing a flexible innovation layer—enabling side-by-side extensions, integrating data from SAP and non-SAP systems, and delivering unified insights without compromising the clean core.

Equally important is how fast value can now be delivered. With modern Fiori tools AI powered development, building custom reports is no longer a long, development-heavy exercise. Once the data model is finalized, development moves quickly. Teams can spend more time understanding business needs, refining report design, and validating insights rather than struggling with technical limitations. In many cases, simple custom reports can be delivered in the range of 50–100 hours.

The result is a more confident organization, one where flexibility is intentional, data remains governed, and insight is delivered at the pace the business expects. The best part is that download button still exists, but it is no longer the default path. It is simply one option among many.

Ready to Bring Real-Time Insight and Clean-Core Innovation to Your SAP Landscape?

If you're looking to modernize reporting, reduce shadow ERP, or unlock the full potential of S/4HANA and SAP BTP, adesso can help you design and deliver a governed, flexible, and future-proof analytics foundation.

Whether you’re starting your transformation, optimizing what you already have, or exploring side-by-side innovation possibilities, our team is here to guide you.

Contact Bhavesh Ratnam to accelerate your SAP journey with confidence.


Picture Bhavesh Ratnam

Author Bhavesh Ratnam

Bhavesh is a SAP technical professional with over 19 years of experience, having worked across India, the USA, and Finland, with the last 10 years based in Finland. His core strength lies in SAP technical development, complemented by hands-on exposure to a wide range of SAP modules.